Hong Kong Green Campus Project for Primary and Secondary Schools
Hjem / Projekter / Hong Kong Green Campus Project for Primary and Secondary Schools

Hong Kong Green Campus Project for Primary and Secondary Schools

Hong Kong Green Campus Project, initieret af en lokal regeringsafdeling, har til formål at omdanne over 500 grundskoler og gymnasier i Hong Kong til miljøvenlige campusser. Med en samlet investering på over 100 millioner RMB fokuserer projektet på energieffektive renoveringer. Det involverer overvågning og styring af energiforbruget af forskellige belastninger inden for skoler, såsom klimaanlæg og belysning i klasseværelser, samt kredsløb i sovesale og andre bygninger. Målet er at skabe bæredygtige og energieffektive uddannelsesmiljøer, der reducerer kulstofemissioner og lavere driftsomkostninger.

Hong Kong Green Campus Project for Primary and Secondary Schools

Projektets placering: Hong Kong, Kina

Kontakt os
  • Projektoversigt
  • Relaterede løsninger og produkter

    Løsninger:
    Produkter:
    Styring af energieffektivitet ADL400 AC trefaset energimåler ADL3000-E AC multifunktions energimåler
    IoT energistyringsløsning
    AKH-0,66/K 5A Strømtransformer AWT100 Smart Data Transmission Unit



    Custo m øh Smerte Poi nts

    Overvågning af energiforbrug: Skoler manglede effektiv overvågning og styring af energiforbruget, såsom klimaanlæg og belysning i klasseværelser, såvel som kredsløb i sovesale og andre bygninger.
    Høje energiomkostninger: Skoler stod over for høje energiforbrugsomkostninger uden nogen klar måde at identificere og kontrollere energispildende udstyr og adfærd.
    Mangel på datadrevet beslutningstagning: Der var vanskeligheder med at generere energiforbrugsrapporter til at vejlede energibesparende beslutninger og foranstaltninger.


    Acrel løsning

    Acrel leverede en omfattende energistyringsløsning, inklusive både hardware- og softwarekomponenter:
    Hardware:
    ADF400L flerkanals energimålere: Disse målere kan måle op til 12 trefasede eller 36 enkeltfasede direkte adgangsmålinger eller 12 trefasede målinger gennem strømtransformatorer. De foretrækkes for deres høje nøjagtighed, centraliserede installation, centraliserede styring og høje installationsfleksibilitet.
    AWT100 Smart Gateway: Dataoverførselsenhed, understøtter 4G/WiFi/Ethernet/LoRa/LoRaWAN-kommunikation
    Software:
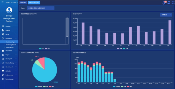
    Acrel IoT EMS-platform: Platformen giver overvågning og analyse af energiforbrugsdata i realtid.
    Det understøtter generering af energiforbrugsrapporter og tilbyder datastøtte til skoleledelsen til at træffe informerede energibesparende beslutninger.



    Projektresultater og fordele

    • Energieffektivitetsforbedring: Ved at overvåge og analysere energiforbrugsdata kan skoler identificere energispildende udstyr og adfærd, hvilket muliggør målrettede energibesparende foranstaltninger og forbedrer energieffektiviteten.
    • Omkostningsreduktion: Løsningen hjælper med at reducere energiomkostningerne og opnår mere bæredygtig drift for skolerne.
    • Datadrevet beslutningstagning: Platformens energiforbrugsrapporter giver værdifuld datastøtte til skoleledelsen til at træffe informerede energibesparende beslutninger.
    • Miljømæssige fordele: Reduktion af energiforbruget reducerer kulstofemissioner, bidrager til miljøbeskyttelse og er i overensstemmelse med målene for det grønne campus-initiativ.


    Flyd installation:

    ADF on site

Acrel Co., Ltd.